Цена биткоина остается устойчивой, несмотря на истечение последнего опциона в этом году, что грозило значительной коррекцией ниже $85 000.
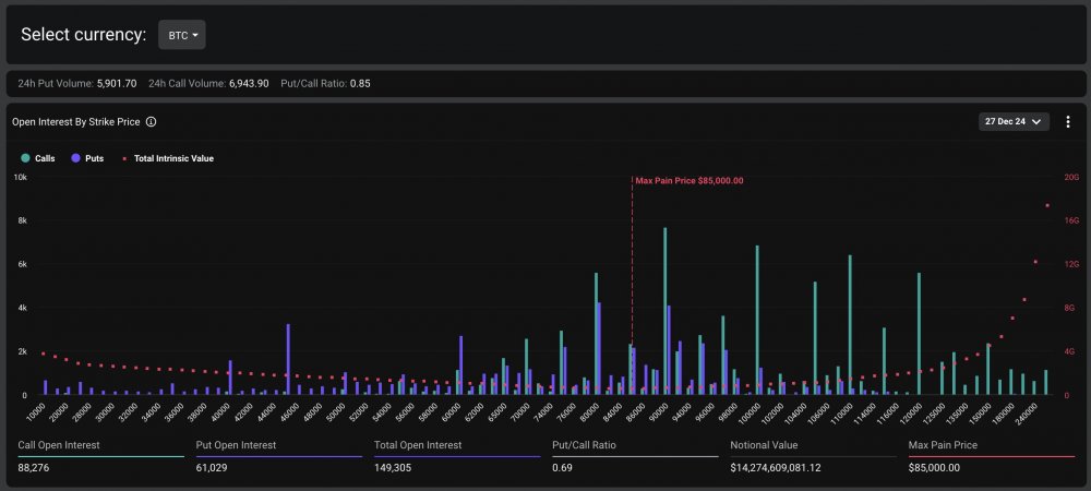
Опционы на биткоин (BTC) на сумму более $14,2 млрд истекли в 8:00 утра по UTC 27 декабря, с «максимальной точкой боли» в $85 000, что указывает на цену, при которой большинство опционных контрактов истекут без всякой ценности.
Согласно сообщению Deribit Exchange от 26 декабря X, на рынке в общей сложности истекло опционов на биткоин и Ethereum (ETH) на сумму $18 млрд.
«Поскольку рынок сильно ориентирован на рост, любое значительное движение вниз может вызвать быстрый эффект снежного кома. Все глаза прикованы к этому истечению, чтобы определить нарратив, направляющийся в 2025 год», — говорится в сообщении биржи.

Истечение опционов BTC по цене страйка. Источник: биржа Deribit.
Биткоин сохранил устойчивость, несмотря на истечение опционов, достигнув пика выше $97 330 в 9:06 утра UTC, через час после последнего события истечения опционов в этом году.

BTC/USD, 1-дневный график. Источник: Cointelegraph Markets Pro.
Исходя из корреляции биткоина с глобальным индексом ликвидности, BTC может достичь локального максимума выше $110 000 в январе перед потенциальной коррекцией.
Биткоин-ETF завершают 4-дневную серию убытков с притоком в размере 475 миллионов долларов после Рождества
Американские спотовые биткоин-биржевые фонды (ETF) завершили серию убытков на следующий день после Рождества.
По данным Farside Investors, 26 декабря биткоин-ETF получили более 475 миллионов долларов чистого положительного притока.

Поток биткоин-ETF (млн долл. США). Источник: Farside Investors.
Биткоин-ETF сыграли значительную роль в ралли биткоина в 2024 году. На американские спотовые ETF пришлось около 75% новых инвестиций в биткоин, подтолкнув его цену выше отметки в 50 000 долларов к 15 февраля.
Однако биткоин сталкивается со значительным сопротивлением около 98 000 долларов. Потенциальный рост выше этого уровня ликвидирует более $885 млн коротких позиций с кредитным плечом на всех биржах, показывают данные CoinGlass.

Карта ликвидаций биткоина на криптобиржах. Источник: CoinGlass
Конец рождественских праздников может привести к возвращению большего количества институциональной ликвидности в криптопространство, частично в форме притока ETF.
Возвращающаяся ликвидность может подтолкнуть биткоин обратно выше $105 000, по словам Райана Ли, главного аналитика Bitget Research, который сказал:
«После Рождества активность рынка обычно снова возрастает, и ожидается, что фонды будут активно позиционировать сектора, которые могут выиграть от предстоящей инаугурации Трампа».
Аналитики сохраняют оптимизм относительно траектории биткоина в 2025 году, некоторые предсказывают ралли биткоина до $160 000, обусловленное улучшением макроэкономических условий и финансовой политики в США.






" 











